Torsido Technologies Torsido

Hospitality Networks

Secure, high-speed connectivity and guest access for hotels and venues. Built for uptime and scale.

Demontescal: Live Ubiquiti UniFi Zero Buffering 4K CCTV Integrated Door Access Control CyberSecure Enhanced

01 -- CASE STUDY
The Demontescal Story

From buffering guests
to zero complaints.

Before Torsido, Demontescal's network could not keep pace with nearly 50 daily client devices — phones, smart TVs, streaming sticks, laptops, and cameras competing for bandwidth. Guests reported buffering on Netflix and Apple TV+; Wi-Fi dropped and reconnected without warning.

The root cause was the network, not the internet: consumer-grade hardware, no traffic prioritisation or VLAN segmentation, and access points unable to handle RF density.

Torsido replaced the infrastructure with Ubiquiti UniFi — gateway, managed switches, multi-room access points, 4K cameras, and door access — managed from one console. Uptime is continuous; streaming is uninterrupted; 50+ devices run without degradation. Security is strengthened with CyberSecure Enhanced protection and full VLAN isolation.

Before Torsido
Network dropping on and off throughout the day
Guests reporting buffering on Netflix & Apple TV+
50 devices competing on flat, unmanaged network
No traffic prioritisation — streaming treated same as idle
No network security or threat filtering
Consumer-grade hardware unable to handle RF load
No CCTV, no door access control, no monitoring
After Torsido
99.9% uptime — 4d+ continuous without interruption
Zero buffering complaints — streaming flawless
50+ devices handled with QoS & traffic prioritisation
Critical traffic (video/VoIP) prioritised automatically
CyberSecure Enhanced — 55K+ signatures, real-time
WiFi 6E access points with 80/320MHz channels active
4x 4K cameras + door lock system integrated & live
What We Deployed
Enterprise Wi-Fi (Rooms 1–10+)

Multi-room access point deployment covering Room 1, 4, 5, and 10 — confirmed live in the UniFi console — with 5 GHz at 80 MHz and 6 GHz at 320 MHz for maximum throughput.

UniFi Gateway & Managed Switch

UniFi Dream Machine or Cloud Gateway at the core — 1 gateway, 1 managed switch, full routing, firewall, and inter-VLAN policy enforcement from a single pane of glass.

4x Security Cameras

Four Ubiquiti UniFi Protect cameras integrated directly into the network — recording continuously to NVR, accessible remotely, no third-party DVR required.

Door Access Control

Ubiquiti UniFi Access door locking system — managed from the same console as the network. Access logs, remote unlock, and schedule-based permissions all centralised.

CyberSecure Enhanced

Powered by Proofpoint and Cloudflare — 55K+ real-time threat signatures, 100+ content filters, DNS-layer protection and traffic inspection at line speed.


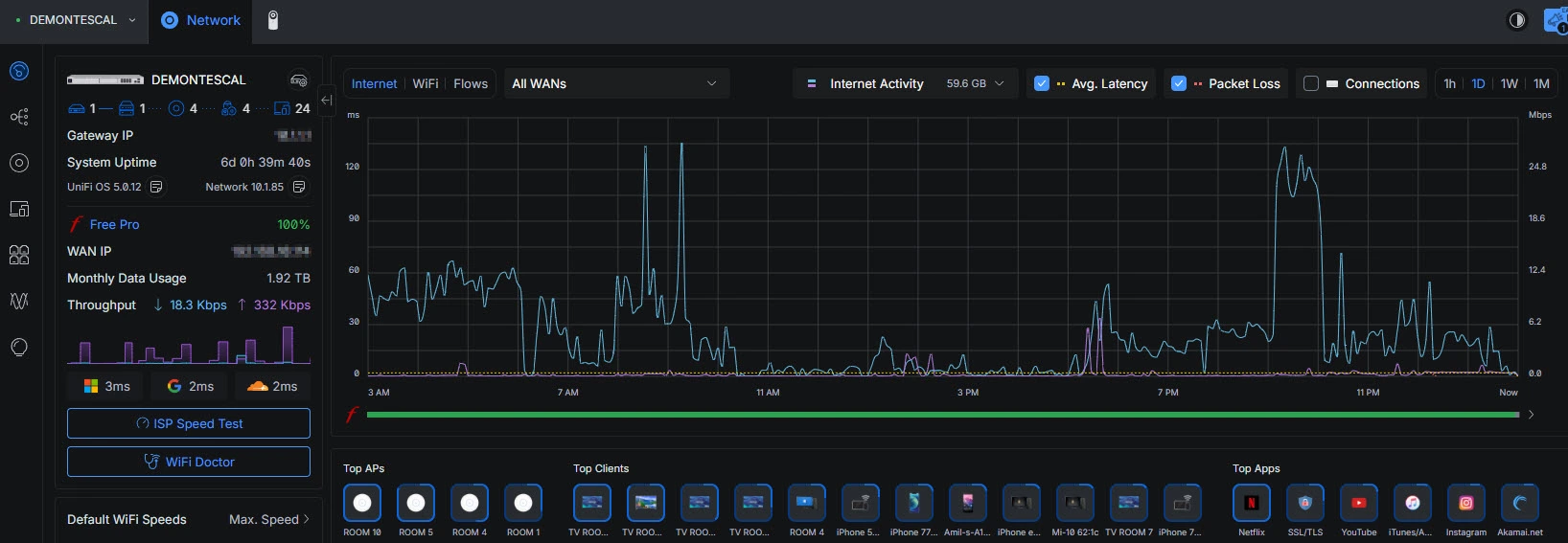
02 -- LIVE DATA
Demontescal — Live Console

Real performance.
Real-time visibility.

Every metric shown here is drawn directly from Demontescal's live UniFi console. The network handles 50+ concurrent devices with stable throughput, sub-3ms latency to all major DNS providers, and zero packet loss.

Demontescal live console — UniFi Network Application

03 -- HARDWARE
Deployed Infrastructure

Enterprise Ubiquiti.
Every component counts.

Every device in the Demontescal deployment is a Ubiquiti UniFi product — managed, monitored, and updated from a single console. No mismatched brands, no compatibility gaps, no weak links.

Gateway / Router

UniFi Cloud Gateway

Enterprise-grade routing, full stateful firewall, IDS/IPS, inter-VLAN routing, and VPN — all in one device with no subscription required.

× 1 deployed

Managed Switch

UniFi Pro Switch

VLAN-aware switching with PoE+ output powering all access points and cameras directly — clean, cable-efficient installation with no separate power supplies.

× 1 deployed

WiFi 6E Access Points

UniFi U6 Series

Four access points covering Room 1, 4, 5, and 10 — operating on 5 GHz / 80 MHz and 6 GHz / 320 MHz for maximum density and throughput. AP Density confirmed Good.

× 4 deployed

Security Cameras

UniFi Protect G5 / G4

Four cameras integrated natively into UniFi Protect — continuous recording, motion detection, remote viewing, and smart detection alerts. No separate DVR or NVR box.

× 4 deployed

Door Access Control

UniFi Access Hub

NFC and PIN-based door locking managed from the UniFi console — access schedules, real-time unlock logs, visitor access codes, and remote management.

× 1+ deployed

CyberSecure Enhanced

Proofpoint + Cloudflare

55,000+ real-time threat signatures, 100+ content filters, DNS-layer blocking, and traffic inspection — updating continuously without any manual intervention.

Active · 100%

UniFi Console

UniFi OS 5.0.12

Single management plane for the entire site — network, cameras, access control, VPN, and security monitoring. Local and remote access with full audit logging.

Single pane of glass

Torsido Managed Support

Remote Monitoring

Proactive monitoring of the Demontescal network — firmware updates, alert response, configuration changes, and performance tuning handled by Torsido's team.

Ongoing managed

04 -- CAPABILITIES
What We Deliver

Every layer of your
network, mastered.

From physical cabling and hardware selection through to ongoing monitoring and security management — Torsido owns the full scope so you never have to troubleshoot at 2am.

01

Enterprise Wi-Fi Design

RF site survey, access point placement planning, channel allocation, and power level tuning — eliminating dead zones and co-channel interference before a single cable is run.

Wi-Fi 6E 6 GHz RF Survey Zero Dead Zones
02

Network Architecture & VLAN Design

Segmented network design with dedicated VLANs for guest traffic, staff operations, IoT devices, cameras, and management — so a compromised guest device can never reach your operational systems.

VLAN Isolation Guest Network IoT Segment
03

Network Security & Threat Protection

IDS/IPS at the gateway, CyberSecure Enhanced DNS filtering, firewall policy enforcement, and automated threat blocking — with real-time alerting to Torsido's monitoring team.

IDS/IPS DNS Filter 55K+ Signatures
04

CCTV & Camera Integration

Ubiquiti UniFi Protect cameras integrated natively into the network fabric — no third-party DVR, no compatibility issues. Continuous recording, motion alerts, and remote viewing from a single app.

4K Recording Motion Detection Remote View
05

Door Access & Physical Security

UniFi Access door controllers with NFC, PIN, and remote unlock — integrated with the same management console as the network and cameras. Access logs, schedules, and visitor codes, all centralised.

NFC PIN Remote Unlock Access Logs
06

Traffic Prioritisation & QoS

Streaming, video calls, and business-critical applications get bandwidth priority automatically — so Netflix and Apple TV+ always perform, even during peak load with 50+ active devices.

QoS DPI Streaming Priority
07

Real-Time Monitoring & Alerting

Torsido monitors the Demontescal network continuously — uptime, throughput, device health, and security events — with automated alerts and proactive response before issues affect guests.

24/7 Monitoring Proactive Alerts Remote Fix
08

Firmware & Lifecycle Management

All UniFi hardware is kept current with scheduled, tested firmware updates — applied during low-traffic windows with automatic rollback if anything unexpected occurs. Zero surprise downtime.

Auto Update Scheduled Rollback
09

Ongoing Managed Support

A dedicated Torsido engineer is the first call for any network issue — remote diagnosis, remote fix, and on-site attendance when required. Your team doesn't need to know how the network works. We do.

Remote Support On-Site SLA

05 -- PROCESS
Delivery Approach

From site survey
to zero complaints.

Our deployment methodology is designed for zero disruption. We assess, design, install, and hand over — then stay on as your managed network partner so performance never slips.

PHASE 01

Site Survey & Assessment

We walk the site, map the RF environment, count device density, identify coverage gaps, review the existing infrastructure, and document every requirement before any hardware is selected.

PHASE 02

Network Design & Hardware Spec

We design the full network architecture — AP placement, VLAN segmentation, switch topology, camera positions, access points — and produce a hardware bill of materials with zero upselling.

PHASE 03

Installation & Configuration

Physical installation, cable management, UniFi console setup, VLAN configuration, security policy enforcement, camera onboarding, and access control integration — all in a single coordinated visit where possible.

PHASE 04

Handover & Managed Support

We run validation tests across every room, confirm streaming performance, verify camera feeds and door access, then hand over with a full site documentation pack — and remain as your ongoing managed network partner.


06 -- SECTORS
Who We Build For

Built for environments where
connectivity is the product.

Every sector where guests, clients, or staff depend on the network performing — Torsido builds the infrastructure that makes it invisible. When the network works perfectly, nobody notices it. That's the goal.

Hospitality & Hotels

Per-room Wi-Fi coverage, guest network isolation, streaming priority, and CCTV integration — built to accommodate 50–500+ concurrent devices without degradation.

Restaurants & Venues

Reliable guest Wi-Fi for loyalty and data capture, POS system network isolation, kitchen display systems, and venue-wide CCTV from a single managed infrastructure.

Residential & Serviced Properties

Multi-unit coverage, per-tenant network isolation, smart door access, and managed security cameras — the complete connected building stack for landlords and property managers.

Offices & Co-Working

Reliable, secure business Wi-Fi with visitor isolation, VPN access for remote teams, and access control — deployed on enterprise hardware without enterprise IT overhead.

Events & Pop-Up Venues

Temporary high-density deployments for events requiring 200–2000+ concurrent devices — designed, installed, tested, and removed with zero permanent disruption.

Retail & Multi-Site Chains

Consistent network standards across multiple locations — all managed remotely from Torsido's console. Configuration changes and firmware updates pushed to every site simultaneously.

The full Ubiquiti UniFi ecosystem — one vendor, one console

Every device Torsido deploys is part of the Ubiquiti UniFi product family — purpose-built to work together, managed from a single pane of glass, and supported by Torsido's managed service team throughout the product lifecycle.

UniFi Network UniFi Protect UniFi Access UniFi Talk WiFi 6E / 6GHz Proofpoint Cloudflare